В качестве несущего элемента опоры 1,2УБ220-5 используется стойка СЦ20.1-2.1. Изготавливается эта стойка только на производственных мощностях компании ЛЭПРФ. Это обстоятельство переводит нашу компанию в ранг эксклюзивных поставщиков не только стоек СЦ20.1-2.1, но и всех, создаваемых на их основе, опор.
Основным инженерным сооружением, из которого и собирается высоковольтная линия электропередач (ЛЭП), является опора. В зависимости от конструкции, различают несколько типов опор: промежуточные (самые массовые, дешевые и простые, устанавливаются на прямых отрезках маршрута ЛЭП), концевые (сложнее и дороже в производстве, устанавливаются в конечных точках), анкерно-угловые (устанавливаются на поворотах, опорных точках и местах преодоления препятствий; являются наиболее сложными в производстве и самыми дорогими). Ввиду дороговизны анкерно-угловых опор и дополнительных затрат, связанных с процессом их установки, на стадии разработки маршрута будущей магистрали ЛЭП стремятся снизить число поворотов. Однако полностью избавиться от необходимости установки анкерно-угловых опор еще не удавалось.
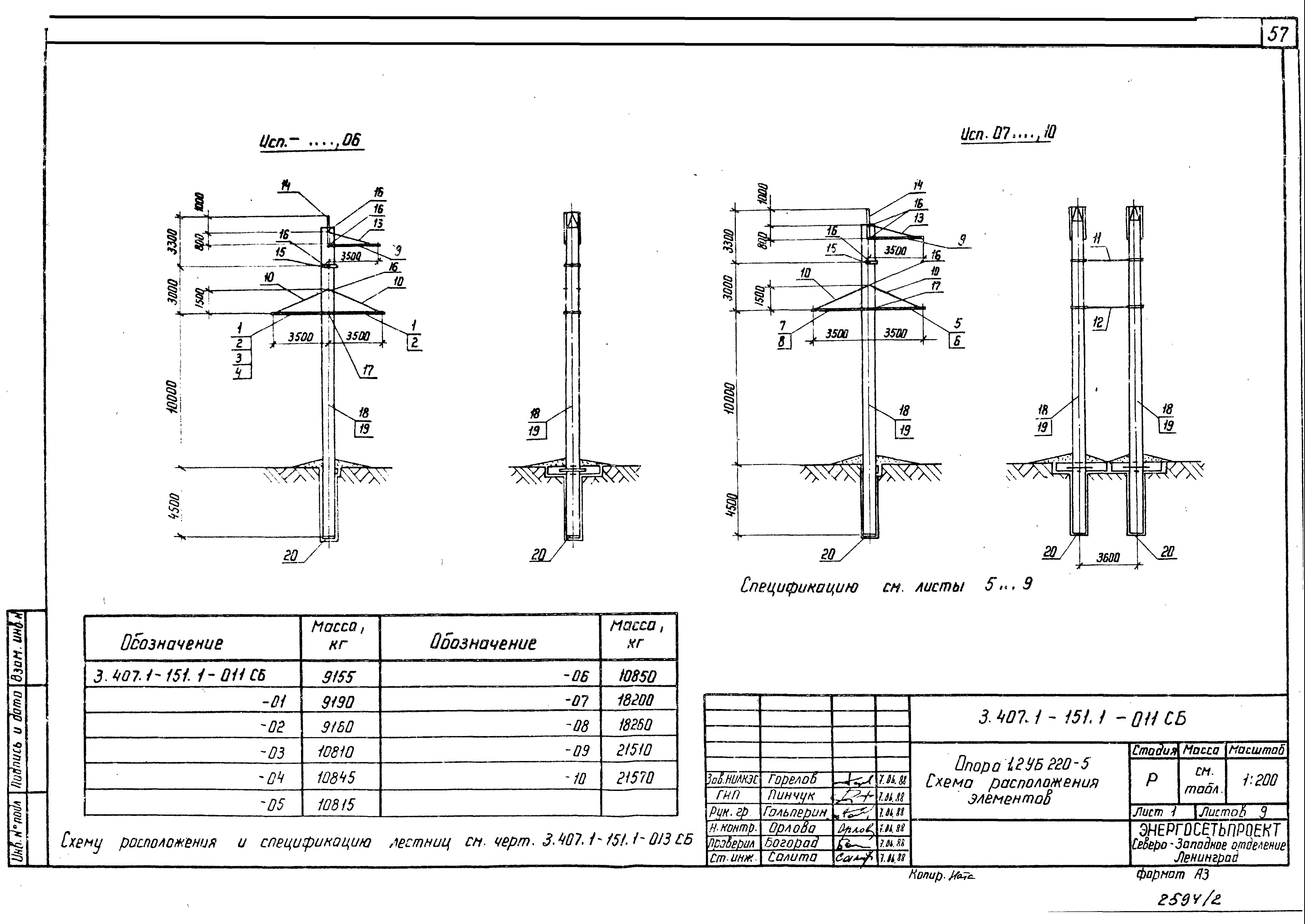
Железобетонная анкерно-угловая опора 1,2УБ220-5 используется при строительстве и реконструкции магистралей линий электропередач напряжением 220 кВ. Её конструкция в полной мере отвечает предъявляемым к данному типу опор требованиям. Из-за специфики эксплуатации данной опоры, на нее постоянно воздействуют продольные нагрузки, которые необходимо компенсировать. В качестве элемента, нивелирующего воздействие продольных нагрузок, выбран ригель, устанавливаемый в грунт, вместе со стойкой опоры.
Стойка анкерно-угловой опоры изготавливается в унифицированной опалубке методом центрифугирования. Предварительно напряженный каркас стойки, выполненный из высокопрочной стали заливается бетоном тяжелой марки. Предварительно напряженный бетон обладает значительной защитой от образования трещин (трещистойкостью), благодаря чему, сроки эксплуатации этой стойки достигают нескольких десятилетий.
Конструкцию железобетонной анкерно-угловой опоры 1,2УБ220-5 допускается использовать при возведении магистрали ЛЭП в I-IV районах по гололедной нагрузке на провода и III-V районах по ветровой нагрузке. Кроме того, зажимы, траверсы и прочая крепежная арматура, рассчитаны на подвешивание проводов тяжелых марок, вплоть до АС400/51. В зависимости от марки используемых проводов, угла поворота и климатических условий эксплуатации опоры, допускается различная длина пролетов. На представленной ниже таблице приведены основные режимы установки и размеры пролетов. В случае, если условия установки и эксплуатации отличаются от описанных в таблице, рекомендуется рассчитать размеры пролетов заново.
![]() |
![]() |
![]() |
![]() |



